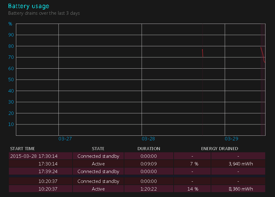
Windowsのバッテリーレポート 2015年03月28日 コマンドプロンプトで「powercfg /batteryreport」を実行。カレントディレクトリにレポートのhtmlファイルが出力されます。BatteryUsageにグラフが表示されます。他にも色々項目があって細かいレポートが見れるようです。初めてVAIO Zを外に持ち出したので、Batteryがどの程度持つのか見ていたかったんですよね。Androidはわかるけど・・・。ってことで調べてみました。 < 前の記事次の記事 > コメント コメントフォーム 名前 コメント 評価する リセット リセット 顔 星 投稿する 情報を記憶 トラックバック
コメント